Reports are essential tools for measuring the health of processes. Custom reports tailored to institutional needs, when supported with visual graphics, provide a more effective and user-friendly experience. In Constructor Schedule's course planning dashboard, you can access the following panels: Instructor Course Load, Classroom Usages (Weekly), and Classroom Usages (Daily).
| Click on the Dashboard button. | Click on the Course Dashboard button. |
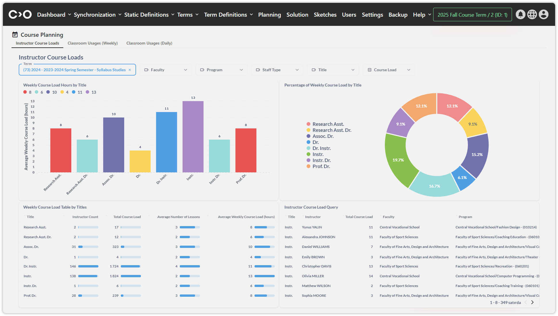
Viewing the Instructor Course Load Dashboard
Click on the Dashboard button in the top menu, then select Course Planning from the drop-down list to access the course planning dashboard.

Click on the " Instructor Course Loads" tab at the top of the page to view the following visual reports:

Weekly Course Load Hours by Title

Percentage of Weekly Course Load by Title

Weekly Course Load Table by Titles

Instructor Course Load Query

Staff Type Course Load Ratio by Faculties

Full Time / Part Time Course Load Ratio

Staff Type Course Load Ratio by Programs
Viewing the Classroom Usages (Weekly) Dashboard
Click on the Dashboard button in the top menu, then select Course Planning from the drop-down list to access the course planning dashboard.

Click on the "Classroom Usages (Weekly)" tab at the top of the page to view the following visual reports:

Percentage of Classroom Usage (Formal Education) – Weekly

Percentages of Classroom Usage by Campus (Formal Education) – Weekly

Percentage of Classroom Usage (Evening Education) – Weekly

Percentages of Classroom Usage by Campus (Evening Education) - Weekly
Viewing the Classroom Usages (Daily) Dashboard
Click on the Dashboard button in the top menu, then select Course Planning from the drop-down list to access the course planning dashboard. Click on the "Classroom Usages (Daily)" tab at the top of the page to view the following visual reports:

Percentage of Classroom Usage (Formal Education) – Daily

Percentages of Classroom Usage by Campus (Formal Education) – Daily

Percentage of Classroom Usage (Evening Education) – Daily

Percentages of Classroom Usage by Campus (Evening Education) – Daily